|
1 処理場・ポンプ場を浸水に強い施設とするための検討
作成 2021年 5月31日付
修正 2026年 2月19日付
沈砂池の冠水対策
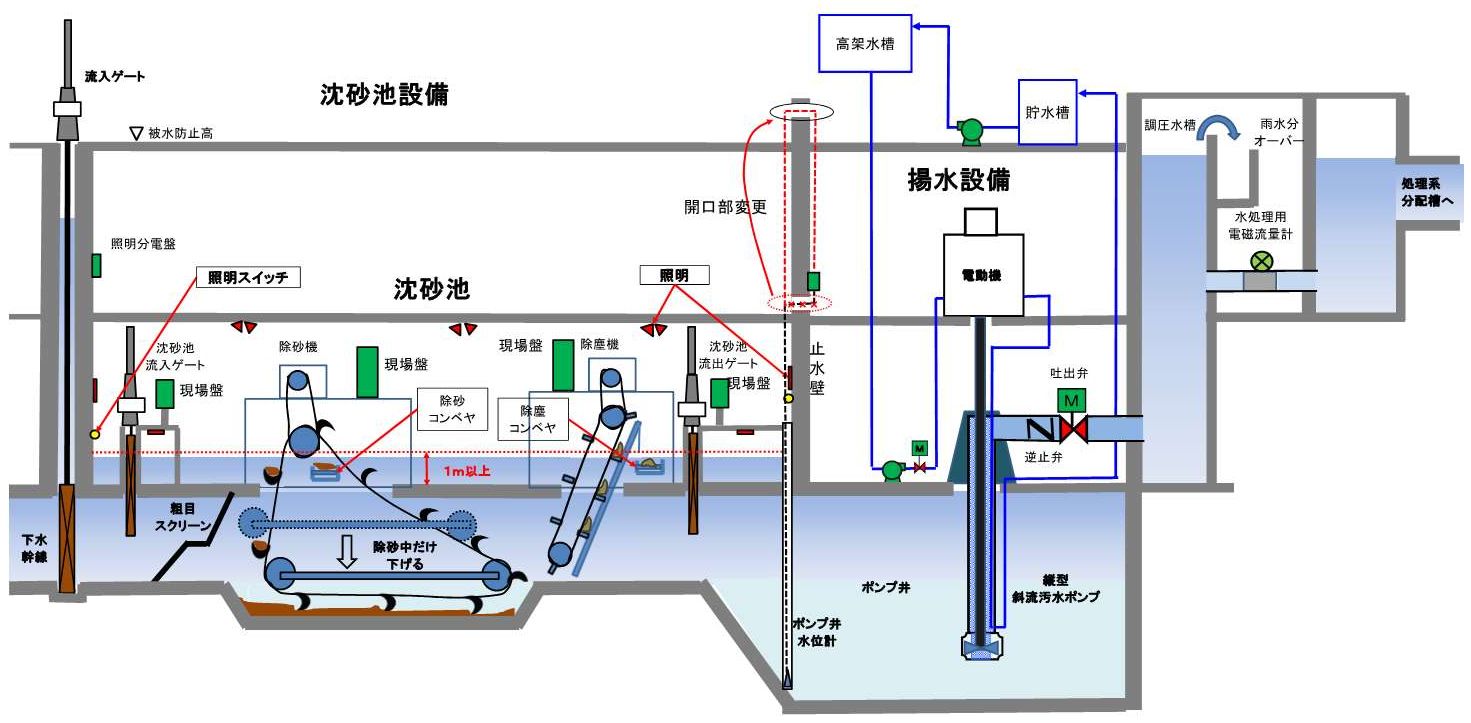
1 沈砂池の設置機器
沈砂池が浸水し場合の機器の浸水防止するため沈砂池スラブより1m以上に機器を設置していますか。
電動機、現場盤、計装機器、防災機器、照明分電盤、照明スイッチ、コンセント等。
なお、現場盤など複雑な機器は、歩廊などを設け、できるだけ高い位置に設置します。

2 沈砂池機器の電源
沈砂池機器、主ポンプ等の補機及び流入ゲートの電源系統が分離されていますか。
同一系統の施設は、沈砂池が冠水しても支障がないようにする。沈砂池電源と流入ゲート、
主ポンプ補機等の他の重要機器の電源と同一であると、地絡等による波及により流入ゲート、
主ポンプの運転が不能になる恐れがあります。
|
修正 2026年 2月19日付
沈砂池設備の地絡
沈砂池関係の設備と揚水設備の低圧動力変圧器を共通にしている場合、沈砂池冠水により沈砂池設備の地絡が働きます。
個々の負荷の地絡保護が動作すれば問題ないのですが、保護協調がうまくできず往々にして動力変圧器の共通の2次側の51Gがトリップします。
この場合、下記のように補機電源を共通にしていると関係する設備を動かすことができません。

変圧器を分離す津事により、沈砂池設備が冠水しても流入ゲート設備や揚水設備が運用可能とします。

|
3 施設の浸水防止
(沈砂池の浸水及び周辺の溢水による場内の浸水防止)
危険箇所の開口部の閉鎖、角落としの設置場所の訓練をしていますか。
浸水時、電源喪失時の自重効果で全閉可能な流入ゲートを設置していますか。
処理場・ポンプ場が浸水して主ポンプが運転不能になった場合、低地区に浸水が発生するだけでなく、その機能
回復に長時間と多額の経費が必要となります。
従って、いかなる状況になっても施設が浸水せず、ポンプが運転できなければなりません。
(1)沈砂池からの浸水
沈砂池が被水防止高まで浸水した場合、通路、ダクト及びケーブル貫通部等の開口部を経て浸水しないようにしていますか。
(2)周辺からの浸水
周辺から溢水して施設に侵入した場合は、揚水機能の停止に繋がる恐れがあるので、被水防止高以下の開口部の有無及び
重要な補機が屋外に設置しないようにしていますか。
(3)設備事故による冠水
配管系統の事故によって上水などが流出して主ポンプ補機等が冠水した場合、揚水機能が失われるので、事故防止及び
事故発生時の検知する機能を用意していますか。

4 河川からの逆流
河川の流域開発に対して、河川改修により堤防の嵩上げが行われているので、既設施設に問題がないか常に検討していますか。
5 保護装置等の検討
(1)インターロック条件
機器及びシステム保護のためインターロック条件は、機能保護に必要で十分なものでないと、予期せぬ事故の原因となる
ことがあるんで、流入ゲート、主ポンプ及び自家発電設備を調査していますか。
シーケンサが故障した場合、インターロック条件により、停止する場合があるのでハードリレーシーケンスで継続運転
ができるようにしていますか。
(2)自家発設備
シーケンサが故障すると自家発電設備の運転が停止しないように、リレーシーケンスにより保護回路を作成していますか。
(3)保護リレーの整定値
受配電、自家発、主ポンプ等の保護リレーの整定については、最適整定値としておかないと予期せぬ事故を起こす場合があります。
主回路120%、変圧器150%(最大30分)、自家発120%及び主ポンプ110%を標準とします。
(4)制御上の整定値
主ポンプ及び自家発運転並びに電力制御を自動で行う場合、下記、整定値が長い場合は急激な流入量の変動に対して運転遅れを生ずる
恐れがあるので調整します。
主ポンプ 潤滑水検知時間(20秒以内)、運転・停止水位、
自家発 停電時に起動指令を出すまでの不足電圧確認時間(約10秒以内)
電力制御 パターン切替時間(極力短く)
6 流入ーゲート及び避溢ゲートの操作訓練
流入下水量がポンプ揚水量を上回わるか、故障によってポンプが停止した場合、流入ゲートを操作せず沈砂池の諸設備を冠水
させることは復旧までに多大な時間と経費が必要となります。
また、避溢ゲートの操作は、推移の状況等を把握して慎重に行わないと河川等からの逆流を招くこととなるので、操作方法
については、検討しておきます。
(1)流入ゲートの開度設定
全開から全閉までに相当な時間(2~12分)を要するので、緊急時に備え、ポンプ全台運転しても支障のない開度に設定しておくことが必要です。
管渠整備が行われている施設にあっては、流入ゲート前後の水位を監視し、水位差がつく場合は直ちに調整します。
(2)ポンプ全台運転しても沈砂池水位が上昇し、各施設毎に定めた水位に達した場合には、水位が均衡するまで流入ゲート開度を調整します。
(3)豪雨時、流入及び避溢ゲートの運転操作については,あらかじめ管理者の許可により行います。だだし、緊急を要する場合は、運転責任者
の判断により操作します。
7 緊急時の対応
豪雨時に適切かつ迅速に対応するため
(1)要員の適正配置計画の作成します。
(2)情報が確実かつ迅速に伝達されるようにします。
(3)緊急資材の確認・整備を行います。
8 技術力の向上
豪雨時の運転操作並びに緊急事態への対応は、要員の状況に応じて迅速に対処することが重要です。
日常の研修、訓練等要員の技術力の向上が必要です。
(1)マニュアルの作成
施設内容、制御・運転方法を理解しやすいように運転マニュアルを作成します。なお、マニュアルは設備の更新に合わせて適宜手直しを行います。
(2)実効性のある研修
現在、設備の信頼性が向上しプラントの重大故障が少なくなっています。安全に管理されておりで良いことですが、それとは逆に緊急時の故障に対応でき
なくなっている可能性があります。日常研修で「この設備が壊れたら」どのような対応するかシュミレーションを繰り返しておくことは重要です。
設計及び管理上の注意事項
設計、維持管理にあたっては次の事項に注意する必要があります。
設計
(1)施設周辺及び沈砂池が被水防止高まで冠水しても、他施設が浸水しないよう通路などの構造並びにケーブル、
ダクト、配管等の経路を考慮します。被水防止高以下で配管等が貫通する場合は、浸水防止措置を確実に行います。
(2)排水等、主要機能に影響する補機は、被水防止高以下の屋外に設置しないようにします。
(3)沈砂池内の現場盤、機器等は降雨時スラブが冠水しても直ちに浸水しないように据え付け位置を考慮します。
なお、構造上やむを得ずスラブ上に設置する機器は、支障がなければ、周囲に防水壁を考慮します。
(4)照明分電盤は可能な限り沈砂池より上階に設置し、沈砂池内に設置しない。沈砂池が冠水しても照明電源が
影響を受けないように設置します。(沈砂池が冠水後、復旧作業で照明は重要な設備となります。)
(3建築電気設備 (1)照明設備)
(5)沈砂池機器の動力・制御電源(流入ゲートを除く)は冠水しても他機器の運転に影響を与えぬように別電源
とそます。
(6)流入ゲートの開閉速度は水位上昇速度を考慮して定め、必要により緊急遮断ゲート装置を設けます。
(7)角落としはできる限り設置しないように十分検討するが、やむを得ず角落としを設置する場合は、緊急時に
人員をできる限り押さえられるように容易に装着できる構造とします。
(8)冷却水配管及び水道管等に電動弁を使用する場合は、停電時に流出しない設計とします。
なお、後の検討(再検討により修正 )
により、制御電源断等の部分停電の場合には弊害が多いので見直しています。
(9)インターロック条件は必要で十分なものとし、支障のない限り維持管理を考慮して既設との制御をも考慮します。
(10)スイッチ類などは誤操作の生じないようなわかりやすい配列とし、名称等も既設との整合を考慮します。
(11)雑排水ポンプの容量は、設備内容(重要補機の有無)、管理体制(遠隔制御、常駐)、事故により配管から
流出した場合、機器の冠水するまでの時間等を総合的に考慮して定めます。
維持管理
(1)上水、処理水配管等がは破損し漏水しないよう、以上の有無を定期的に点検します。
冷却水等が循環方式の場合は、浸水した場合を考慮して元弁を使用量に応じて調整します。
(2)警報表示があった場合は、故障内容を確認の上適切な措置を施します。
(3)保護リレーは全体の協調をとり整定する。工事の増設があった場合は、協議の上整定値を変更します。
(4)制御上の整定値は、機器保護、操作確認のための必要時間します。
(5)誤操作をしやすいスイッチ類などには防止策を講じます。
(6)ポンプ運転水位は管渠整備状況に合わせて随時調整します。
(7)河川改修が行われた場合は、施設に対する影響の有無を確認し、必要により措置します。
(8)通常時の運転はもちろん、全停電時及び監視装置のダウン時を想定した手動運転に習熟します。
(9)緊急時の資材一覧、連絡先及び施設図面を常備し、定期的に変更の有無を確認します。
|