|
15 汚泥貯留槽の浚渫
作成 2025年11月 3日付
浚渫の臭気
処理場に設置される汚泥関連の貯留槽の内面は、なにも対策をしないと硫化水素等の発生によりコンクリート面が腐食してぼろぼろになります。
「8 調整槽設備(2)汚泥調整槽」

このため、貯留槽の内面は防食対策のためライニングを行います。
しかし、10年ほど経過するとライニングが劣化し防食層がはがれるようになります。
このため、内面のライニングを全て剥がし、補修工事を行う事が必要です。
1 はじまり
今回はライニング補修工事のときの話で、伝聞です。
この槽の使用目的は、処理場から汚泥処理施設に送泥するための汚泥貯留槽です。
補修工事は、貯留槽設置後の初めての補修だったと聞いています。
補修工事の準備作業として、槽内の汚泥をできるだけ抜く排泥作業を行います。
(1)まず施工対象の槽内の汚泥を引き抜けなくなるまで送泥します。
(2)次に、工事対象の層の残った汚泥を攪拌を目的とした循環汚泥ポンプを使用して現在使用している槽に移送します。
(3)最終的にドレンを開けて、槽内を空にします。しかし、このときは砂分が多くほとんど抜けなかったようです。
以後、補修工事の工程は右のフローのように行います。
準備作業が終わると施工企業は、槽内に残った沈殿物(多分に砂が残ります)をバキューム車を使用した浚渫作業を行う事になります。
浚渫作業は、貯留槽内に貯まった砂分が相当多く大型車を使用しても1か月以上、必要だったようです。
工事期間中、たまたま、この処理場で周辺住民を対象とした純粋なPRの「処理場見学会」の催しがあったそうです。
その際、住民の方々から臭気に対する苦情が殺到して、「見学会にならなかった」との話です。
実は、参加した住民のほとんどは、苦情のために集まっていたのです。
臭気の原因は、汚泥混じりの砂をバキューム車で吸引する際の排気の臭気だったようです。
臭気源が強かったため周辺に拡散しても直ぐには消えなかったと考えられます。
さらに、当該処理場の位置が住宅街に隣接していることも災いしたようです。

2 繰り返さない
十年が経過し、同じ工事を行わなければならなくなった際「この処理場」にたまたま勤務していました。
職員はほとんど入れ替わり、十年前の騒動を覚えている職員がほとんどいなかったようです。
こちらはこの工事に関連があり良く記憶していました。
施設整備部門の設計担当との打合せで、まず「臭気に対して十分対応しないと工事ができない」旨の話したのを記憶しています。
当初、設計担当は臭気に対する認識が十分ではなかったと記憶しています。
その後、工事が発注され施設整備部門の工事監督と施工企業の打合せ時にも「同様の話(くどい)」を行い現状を理解してもらいました。

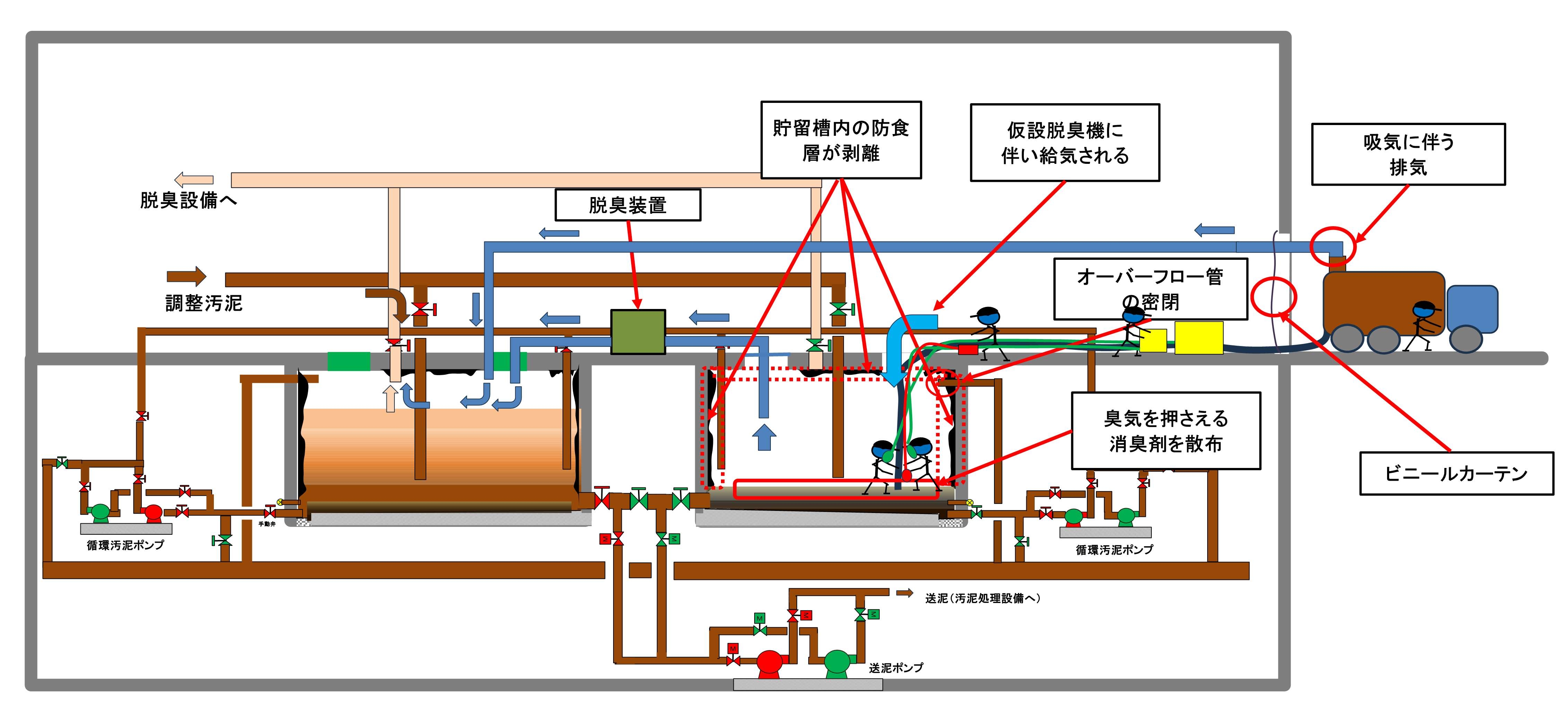
その後、施工企業が以下の臭気対策を行いながら施工することになりました。
(1)浚渫対象の貯留槽の排気に仮設脱臭装置を追加。
浚渫している貯留槽の換気のため仮設脱臭装置を使用して換気します。
脱臭装置の排気先は既設脱臭機で脱臭中の汚泥貯留槽です。
槽内の空気の流れは送風ではなく槽内空気の吸い出しになります。
このため、安全作業上、不安が残るため浚渫完了まで槽内作業時にはエアラインマスクを使用します。
(2)バキューム車の吸引に伴う排気の脱臭。
仮設のダクトを介して既設脱臭機で脱臭中の汚泥貯留槽に送気します。
(3)汚泥に消臭剤の散布します。
現場の実験では、この消臭剤はかなりの消臭効果があったようです。
詳しくは不明ですが使用した消臭剤は(株)美創技研
の消臭剤だそうです。(CMではありません)
(4)その他
出入り口に臭気漏れを防ぐために、ビニールのカーテンを設置
以上の対策により前回のような騒動になることなく順調に行われたと記憶しています。
「備えあれば憂いなし」
|
臭気対策
処理場は、下水処理や大雨時の浸水対策の重要性で社会でかなり認知されたとはいえまだまだ迷惑施設と思われがちです。
特に近隣住民にとっての悪臭は切実な問題です。
他の市民のために多少の臭気はガマンしてくださいとはいきません。
通常状態では、脱臭設備が正常に動作していれば、特に問題はありません。
ただ、今回の工事のように通常の脱臭設備が使用できない場合があります。
工事が始まってからでは十分な対策が取れません。施工企業の体制と準備が整いません。
対象設備について、設計前に工事部門と管理部門のすり合わせが必要です。
参考: (12 補機設備(3) 脱臭設備)
|
|